MeNerdHair
New Member
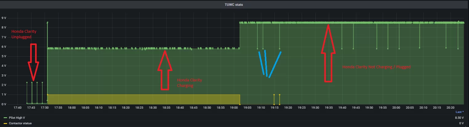
So I've found at least one other vehicle-side charge controller, the New Eagle VPIM v7, which has a separate "control pilot feedback" line, and its design might offer an explanation. Their feedback line is pulled high to force the EVSE off until the vehicle is ready to charge -- which is odd, but not disallowed by the standard. The problem is that while they also have a low-power mode, the unit wakes up based on the proximity pilot line -- so while it's "forcing the charger off" it could waste power if the EVSE will actively sink current on that line instead of just not sourcing it.
I think this issue might be mitigated by adding an extra Schottky diode between the CP line in the power input port and the charge controller, which might be included in e.g. the Lectron adapter. I bet the voltage tolerances are wide enough it would handle that no problem, and it would keep current from leaking out to the EVSE.
I think this issue might be mitigated by adding an extra Schottky diode between the CP line in the power input port and the charge controller, which might be included in e.g. the Lectron adapter. I bet the voltage tolerances are wide enough it would handle that no problem, and it would keep current from leaking out to the EVSE.
