Tesla Universal EVSE Connected, but 12V battery drained

@alexsahka,
I am confused about a couple things.
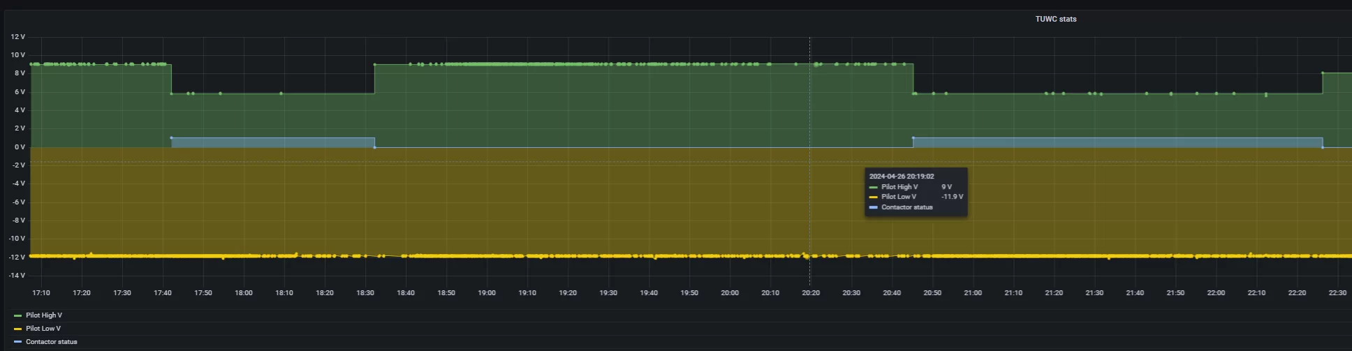
First, the Pilot signal is bipolar (should range from +12 to -12V).
Your signal plots (both) are 0-12V. Are you only able to measure positive voltages with your setup?

There are 2 pilots, "pilot_low_v" and "pilot_high_v". "Pilot_high_v" is always changing from 0 to 12V, but "pilot_low_v" is not changing and stays around -12V all the time. Here is the graph with "pilot_low_v"
 
@alexsahka,
If I had one of these, I would ohm the Tesla J1772 adapter to see if it has the resistors / switch in the adapter (or does it just conect all pins through to the Tesla NACS)? Then depending on the outcome of this test, I would disconnect the TUWC from the 240V line and measure the CP pin on the NACS to see if the resistor and switch are there.

I would also like to check the resistance of the Tesla J1772 adapter, but unfortunately, there's no way to remove it from the handle or the charger itself.
 
I would also like to check the resistance of the Tesla J1772 adapter, but unfortunately, there's no way to remove it from the handle or the charger itself

How do you charge a Tesla with this then?
I thought the cable terminated in a NACS handle, and a provided J1772 adapter was used to connect to a non-Tesla.
When I watched the video, there was a clever way that the adapter stayed clipped into the box (when charging a Tesla), but it is a separate adapter that does come off of the NACS handle...

You could always check the resistance in-place (but be sure to disconnect the line power, by turning off the circuit breaker).
 
How do you charge a Tesla with this then?
You could always check the resistance in-place (but be sure to disconnect the line power, by turning off the circuit breaker).

I thought about this as well, but the resistance measurement won't be accurate because the adapter is connected inside the TUWC.
 
It is pretty unlikely that the connection within the TUWC would affect the powered-off resistance reading.
Yes, it is possible for there to be an effect, but not likely at all since these resistances that you are measuring are pretty low.
 
How do you charge a Tesla with this then?
I thought the cable terminated in a NACS handle, and a provided J1772 adapter was used to connect to a non-Tesla.
When I watched the video, there was a clever way that the adapter stayed clipped into the box (when charging a Tesla), but it is a separate adapter that does come off of the NACS handle...

Watch from 4:23 Tesla preventing removal of the magic dock connector due to theft?
 
Watch from 4:23 Tesla preventing removal of the magic dock connector due to theft?

OK, I see. The adapter does come off.. They just have a clever way to capture it when it is docked,
I'm sure it can be removed when not docked if you can find the right clip to press (or similar).
 
The pins I've circled in red here are the "Control Pilot" pins, and my working theory is that they're how the 12V battery charge is leaking out of the Clarity. (Note that the picture has a Tesla plug, not a Tesla receptacle; on your adapter, you'll have a Tesla receptacle so the pin will be on the other side. For further reference, both pins should be on the left side of their respective sockets when the adapter is plugged in.)

I think the Tesla adapter probably just connects those pins together with a wire, but the third-party adapter has a diode which only allows current to flow into the car and not back out again. If so, you could use the continuity mode on a multimeter (the one where it beeps when you touch the probes) on those pins in Tesla adapter, and it would beep, while on the third-party one it wouldn't. Furthermore, in diode test mode, the multimeter should show a voltage (probably 0.6-0.7 volts or so, possibly less) when you have the negative lead connected to the J1722 CP pin and the positive lead connected to the Tesla CP pin, whereas the meter should not show anything if the leads are the other way around.

If that's the case, I'll probably try to DIY a fix for my Clarity; no promises I'll actually succeed, but I'll be happy to share progess one way or the other.

@MeNerdHair, I have finally completed the test you requested. To my surprise the Tesla adapter did beep in the continuity test. Here are the results. Sorry for my hand being in the way of the multi-meter
-
 
I wrapped a piece of paper around the NCS adapter before pushing the button on the J 1772 adapter to remove it. Once I got the 1772 adapter out, I was able to slide it off of the NACS connection.
 
let me know if you get it or not.
Yes, thanks! Here are the internal Tesla J1772 adapter schematics. There are no resistors or buttons present. I don't know if this is good or bad, but there's nothing to modify in the official Tesla to J1772 adapter.

upload_2024-4-28_22-21-8.webp
 
@alexsahka,

I am confused about a couple things.
First, the Pilot signal is bipolar (should range from +12 to -12V).
Your signal plots (both) are 0-12V. Are you only able to measure positive voltages with your setup?

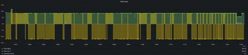
Out of curiosity, I enabled "pilot_low_v" signal logging while the Clarity was connected with the official Tesla to J1772 adapter. The "pilot_low_v" signal shows spikes every minute or so. It seems like the TUWC is "fighting" the Honda Clarity after charging is complete.

 

Attachments

  • upload_2024-4-28_22-52-56.webp
    upload_2024-4-28_22-52-56.webp
    8.6 KB · Views: 68
There are no resistors or buttons present

OK, now what you need to know is how the resistors / switch present themselves at the output of the NACS handle. Since the 1772 adapter just has straight-thru connections, it is apparently depending on those functions coming from the handle. I think you can measure the resistance looking back into the handle with the TUWC safely disconnected from the line. You can see if pressing the button on the handle affects the resistance.

If you don't see the resistors, then it is indeed possible that the NACS handle does not have the passive resistors, but simulates them actively when it is powered on. You don't want to be poking around there with power however so that may be the end of things that you can try.
 
Out of curiosity, I enabled "pilot_low_v" signal logging while the Clarity was connected with the official Tesla to J1772 adapter. The "pilot_low_v" signal shows spikes every minute or so. It seems like the TUWC is "fighting" the Honda Clarity after charging is complete.


Yeah I got notifications today from the honda app every minute saying that charging was complete.

Screenshot_20240708_073751_One UI Home.webp


Anyone found a good way to cancel this out yet? I was using scheduled timers for both, but half the time in the morning it wouldn't properly start charging and thus leave me with half or lower battery when I go to leave, which is clearly not ideal.... I've tried messing with compatibility mode or regular and had issues with both unfortunately.

Its easy enough to force charging outside the charging window (since the car won't start charging if plugged in after the charging window... part of the problem above!) by holding down the charge button on the FOB for a few seconds. Is there also a way to force the tesla unit to charge so I can make its schedule very limited to stop it from killing the 12v?

Not sure if its the "automatic restart" feature that could be doing it as well, it stops and wants to charge it again.

I know there is the long press to setup the wifi, but do the buttons do anything else, or a way to tell it to start charging using them even if outside the charging window?
 
Back
Top